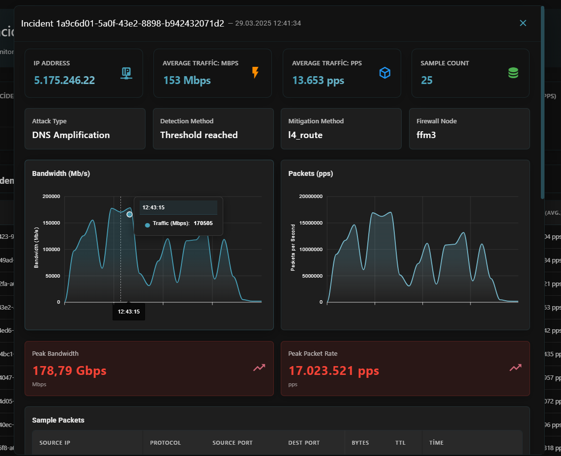
- Target Information: Affected IP addresses and services
- Timestamp Data: Precise date and time of each attack
- Attack Metrics:
- Average traffic volume (in Mbps and PPS)
- Maximum traffic peaks (in Mbps and PPS)
- Attack duration
- Attack Classification: Predominant attack type identification
- Packet Analysis: Detailed samples showing:
- Protocols utilized (TCP/UDP/ICMP)
- Source and destination ports
- Packet sizes and byte counts


Real-time Notifications
Stay informed about ongoing attacks even when you’re away from the dashboard:- Discord Integration: Configure webhook notifications to receive real-time alerts on your Discord server
- Customizable Alerts: Set thresholds for notification triggers based on attack size or duration
- Graphical Representations: Receive visual traffic graphs showing the attack profile


